Перейти к основному содержанию
Перейти к основному содержанию

Интеграция с Prometheus

Данная возможность поддерживает интеграцию с Prometheus для мониторинга сервисов ClickHouse Cloud. Доступ к метрикам Prometheus предоставляется через конечную точку ClickHouse Cloud API, которая позволяет безопасно подключаться и экспортировать метрики в ваш сборщик метрик Prometheus. Эти метрики могут быть интегрированы с дашбордами, например Grafana или Datadog, для визуализации.

Чтобы начать, создайте API-ключ.

API конечной точки Prometheus для доступа к метрикам ClickHouse Cloud

Справочник API

МетодПутьОписание
GEThttps://api.clickhouse.cloud/v1/organizations/:organizationId/services/:serviceId/prometheus?filtered_metrics=[true | false]Возвращает метрики для конкретного сервиса
GEThttps://api.clickhouse.cloud/v1/organizations/:organizationId/prometheus?filtered_metrics=[true | false]Возвращает метрики для всех сервисов в организации

Параметры запроса

ИмяРасположениеТип
Organization IDURL конечной точкиuuid
Service IDURL конечной точкиuuid (необязательный)
filtered_metricsПараметр запросаboolean (необязательный)

Аутентификация

Используйте ваш API-ключ ClickHouse Cloud для базовой аутентификации:

Username: <KEY_ID>
Password: <KEY_SECRET>
Example request
export KEY_SECRET=<key_secret>
export KEY_ID=<key_id>
export ORG_ID=<org_id>

# For all services in $ORG_ID
curl --silent --user $KEY_ID:$KEY_SECRET https://api.clickhouse.cloud/v1/organizations/$ORG_ID/prometheus?filtered_metrics=true

# For a single service only
export SERVICE_ID=<service_id>
curl --silent --user $KEY_ID:$KEY_SECRET https://api.clickhouse.cloud/v1/organizations/$ORG_ID/services/$SERVICE_ID/prometheus?filtered_metrics=true

Пример ответа

# HELP ClickHouse_ServiceInfo Information about service, including cluster status and ClickHouse version
# TYPE ClickHouse_ServiceInfo untyped
ClickHouse_ServiceInfo{clickhouse_org="c2ba4799-a76e-456f-a71a-b021b1fafe60",clickhouse_service="12f4a114-9746-4a75-9ce5-161ec3a73c4c",clickhouse_service_name="test service",clickhouse_cluster_status="running",clickhouse_version="24.5",scrape="full"} 1

# HELP ClickHouseProfileEvents_Query Number of queries to be interpreted and potentially executed. Does not include queries that failed to parse or were rejected due to AST size limits, quota limits or limits on the number of simultaneously running queries. May include internal queries initiated by ClickHouse itself. Does not count subqueries.
# TYPE ClickHouseProfileEvents_Query counter
ClickHouseProfileEvents_Query{clickhouse_org="c2ba4799-a76e-456f-a71a-b021b1fafe60",clickhouse_service="12f4a114-9746-4a75-9ce5-161ec3a73c4c",clickhouse_service_name="test service",hostname="c-cream-ma-20-server-3vd2ehh-0",instance="c-cream-ma-20-server-3vd2ehh-0",table="system.events"} 6

# HELP ClickHouseProfileEvents_QueriesWithSubqueries Count queries with all subqueries
# TYPE ClickHouseProfileEvents_QueriesWithSubqueries counter
ClickHouseProfileEvents_QueriesWithSubqueries{clickhouse_org="c2ba4799-a76e-456f-a71a-b021b1fafe60",clickhouse_service="12f4a114-9746-4a75-9ce5-161ec3a73c4c",clickhouse_service_name="test service",hostname="c-cream-ma-20-server-3vd2ehh-0",instance="c-cream-ma-20-server-3vd2ehh-0",table="system.events"} 230

# HELP ClickHouseProfileEvents_SelectQueriesWithSubqueries Count SELECT queries with all subqueries
# TYPE ClickHouseProfileEvents_SelectQueriesWithSubqueries counter
ClickHouseProfileEvents_SelectQueriesWithSubqueries{clickhouse_org="c2ba4799-a76e-456f-a71a-b021b1fafe60",clickhouse_service="12f4a114-9746-4a75-9ce5-161ec3a73c4c",clickhouse_service_name="test service",hostname="c-cream-ma-20-server-3vd2ehh-0",instance="c-cream-ma-20-server-3vd2ehh-0",table="system.events"} 224

# HELP ClickHouseProfileEvents_FileOpen Number of files opened.
# TYPE ClickHouseProfileEvents_FileOpen counter
ClickHouseProfileEvents_FileOpen{clickhouse_org="c2ba4799-a76e-456f-a71a-b021b1fafe60",clickhouse_service="12f4a114-9746-4a75-9ce5-161ec3a73c4c",clickhouse_service_name="test service",hostname="c-cream-ma-20-server-3vd2ehh-0",instance="c-cream-ma-20-server-3vd2ehh-0",table="system.events"} 4157

# HELP ClickHouseProfileEvents_Seek Number of times the 'lseek' function was called.
# TYPE ClickHouseProfileEvents_Seek counter
ClickHouseProfileEvents_Seek{clickhouse_org="c2ba4799-a76e-456f-a71a-b021b1fafe60",clickhouse_service="12f4a114-9746-4a75-9ce5-161ec3a73c4c",clickhouse_service_name="test service",hostname="c-cream-ma-20-server-3vd2ehh-0",instance="c-cream-ma-20-server-3vd2ehh-0",table="system.events"} 1840

# HELP ClickPipes_Info Always equal to 1. Label "clickpipe_state" contains the current state of the pipe: Stopped/Provisioning/Running/Paused/Failed
# TYPE ClickPipes_Info gauge
ClickPipes_Info{clickhouse_org="11dfa1ec-767d-43cb-bfad-618ce2aaf959",clickhouse_service="82b83b6a-5568-4a82-aa78-fed9239db83f",clickhouse_service_name="ClickPipes demo instace",clickpipe_id="642bb967-940b-459e-9f63-a2833f62ec44",clickpipe_name="Confluent demo pipe",clickpipe_source="confluent",clickpipe_status="Running"} 1

# HELP ClickPipes_SentEvents_Total Total number of records sent to ClickHouse
# TYPE ClickPipes_SentEvents_Total counter
ClickPipes_SentEvents_Total{clickhouse_org="11dfa1ec-767d-43cb-bfad-618ce2aaf959",clickhouse_service="82b83b6a-5568-4a82-aa78-fed9239db83f",clickhouse_service_name="ClickPipes demo instace",clickpipe_id="642bb967-940b-459e-9f63-a2833f62ec44",clickpipe_name="Confluent demo pipe",clickpipe_source="confluent"} 5534250

# HELP ClickPipes_SentBytesCompressed_Total Total compressed bytes sent to ClickHouse.
# TYPE ClickPipes_SentBytesCompressed_Total counter
ClickPipes_SentBytesCompressed_Total{clickhouse_org="11dfa1ec-767d-43cb-bfad-618ce2aaf959",clickhouse_service="82b83b6a-5568-4a82-aa78-fed9239db83f",clickhouse_service_name
="ClickPipes demo instace",clickpipe_id="642bb967-940b-459e-9f63-a2833f62ec44",clickpipe_name="Confluent demo pipe",clickpipe_source="confluent"} 380837520
ClickPipes_SentBytesCompressed_Total{clickhouse_org="11dfa1ec-767d-43cb-bfad-618ce2aaf959",clickhouse_service="82b83b6a-5568-4a82-aa78-fed9239db83f",clickhouse_service_name

# HELP ClickPipes_FetchedBytes_Total Total uncompressed bytes fetched from the source.
# TYPE ClickPipes_FetchedBytes_Total counter
ClickPipes_FetchedBytes_Total{clickhouse_org="11dfa1ec-767d-43cb-bfad-618ce2aaf959",clickhouse_service="82b83b6a-5568-4a82-aa78-fed9239db83f",clickhouse_service_name="ClickPipes demo instace",clickpipe_id="642bb967-940b-459e-9f63-a2833f62ec44",clickpipe_name="Confluent demo pipe",clickpipe_source="confluent"} 873286202

# HELP ClickPipes_Errors_Total Total errors ingesting data.
# TYPE ClickPipes_Errors_Total counter
ClickPipes_Errors_Total{clickhouse_org="11dfa1ec-767d-43cb-bfad-618ce2aaf959",clickhouse_service="82b83b6a-5568-4a82-aa78-fed9239db83f",clickhouse_service_name="ClickPipes demo instace",clickpipe_id="642bb967-940b-459e-9f63-a2833f62ec44",clickpipe_name="Confluent demo pipe",clickpipe_source="confluent"} 0

# HELP ClickPipes_SentBytes_Total Total uncompressed bytes sent to ClickHouse.
# TYPE ClickPipes_SentBytes_Total counter
ClickPipes_SentBytes_Total{clickhouse_org="11dfa1ec-767d-43cb-bfad-618ce2aaf959",clickhouse_service="82b83b6a-5568-4a82-aa78-fed9239db83f",clickhouse_service_name="ClickPipes demo instace",clickpipe_id="642bb967-940b-459e-9f63-a2833f62ec44",clickpipe_name="Confluent demo pipe",clickpipe_source="confluent"} 477187967

# HELP ClickPipes_FetchedBytesCompressed_Total Total compressed bytes fetched from the source. If data is uncompressed at the source, this will equal ClickPipes_FetchedBytes_Total
# TYPE ClickPipes_FetchedBytesCompressed_Total counter
ClickPipes_FetchedBytesCompressed_Total{clickhouse_org="11dfa1ec-767d-43cb-bfad-618ce2aaf959",clickhouse_service="82b83b6a-5568-4a82-aa78-fed9239db83f",clickhouse_service_name="ClickPipes demo instace",clickpipe_id="642bb967-940b-459e-9f63-a2833f62ec44",clickpipe_name="Confluent demo pipe",clickpipe_source="confluent"} 873286202

# HELP ClickPipes_FetchedEvents_Total Total number of records fetched from the source.
# TYPE ClickPipes_FetchedEvents_Total counter
ClickPipes_FetchedEvents_Total{clickhouse_org="11dfa1ec-767d-43cb-bfad-618ce2aaf959",clickhouse_service="82b83b6a-5568-4a82-aa78-fed9239db83f",clickhouse_service_name="ClickPipes demo instace",clickpipe_id="642bb967-940b-459e-9f63-a2833f62ec44",clickpipe_name="Confluent demo pipe",clickpipe_source="confluent"} 5535376

Метки метрик

Все метрики имеют следующие метки:

МеткаОписание
clickhouse_orgID организации
clickhouse_serviceID сервиса
clickhouse_service_nameИмя сервиса

Для ClickPipes метрики также будут иметь следующие метки:

МеткаОписание
clickpipe_idID ClickPipe
clickpipe_nameИмя ClickPipe
clickpipe_sourceТип источника ClickPipe

Информационные метрики

ClickHouse Cloud предоставляет специальную метрику ClickHouse_ServiceInfo типа gauge, которая всегда имеет значение 1. Эта метрика содержит все Metric Labels, а также следующие метки:

LabelDescription
clickhouse_cluster_statusСостояние сервиса. Может принимать одно из следующих значений: [awaking | running | degraded | idle | stopped]
clickhouse_versionВерсия сервера ClickHouse, на котором запущен сервис
scrapeПоказывает статус последнего сбора метрик. Может быть full или partial
fullПоказывает, что во время последнего сбора метрик не было ошибок
partialПоказывает, что во время последнего сбора метрик возникли ошибки и была возвращена только метрика ClickHouse_ServiceInfo.

Запросы на получение метрик не выведут простаивающий сервис из режима простоя. Если сервис находится в состоянии idle, будет возвращена только метрика ClickHouse_ServiceInfo.

Для ClickPipes существует похожая метрика ClickPipes_Info типа gauge, которая, помимо Metric Labels, содержит следующие метки:

LabelDescription
clickpipe_stateТекущее состояние конвейера

Настройка Prometheus

Сервер Prometheus собирает метрики с настроенных таргетов с заданным интервалом. Ниже приведён пример конфигурации сервера Prometheus для использования эндпоинта Prometheus в ClickHouse Cloud:

global:
  scrape_interval: 15s

scrape_configs:
  - job_name: "prometheus"
    static_configs:
    - targets: ["localhost:9090"]
  - job_name: "clickhouse"
    static_configs:
      - targets: ["api.clickhouse.cloud"]
    scheme: https
    params:
      filtered_metrics: ["true"]
    metrics_path: "/v1/organizations/<ORG_ID>/prometheus"
    basic_auth:
      username: <KEY_ID>
      password: <KEY_SECRET>
    honor_labels: true

Обратите внимание, что конфигурационный параметр honor_labels должен быть установлен в true, чтобы метка instance корректно заполнялась. Кроме того, в приведённом выше примере параметр filtered_metrics установлен в true, но его следует настраивать в соответствии с предпочтениями пользователя.

Интеграция с Grafana

У пользователей есть два основных способа интеграции с Grafana:

  • Metrics Endpoint – преимущество этого подхода в том, что он не требует дополнительных компонентов или инфраструктуры. Это решение доступно только в Grafana Cloud и требует лишь URL‑адреса и учетных данных ClickHouse Cloud Prometheus Endpoint.
  • Grafana Alloy – Grafana Alloy — это вендорно-нейтральный дистрибутив OpenTelemetry (OTel) Collector, который заменяет Grafana Agent. Его можно использовать как скрейпер, развертывать в собственной инфраструктуре и использовать с любой конечной точкой Prometheus.

Ниже приведены инструкции по использованию этих вариантов с акцентом на деталях, специфичных для ClickHouse Cloud Prometheus Endpoint.

Grafana Cloud с endpoint'ом метрик

  • Войдите в свою учетную запись Grafana Cloud
  • Добавьте новое подключение, выбрав Metrics Endpoint
  • Настройте Scrape URL, указывающий на Prometheus endpoint, и используйте basic auth для настройки подключения с API-ключом и секретом
  • Протестируйте подключение, чтобы убедиться, что оно успешно устанавливается
Настройка Grafana Metrics Endpoint

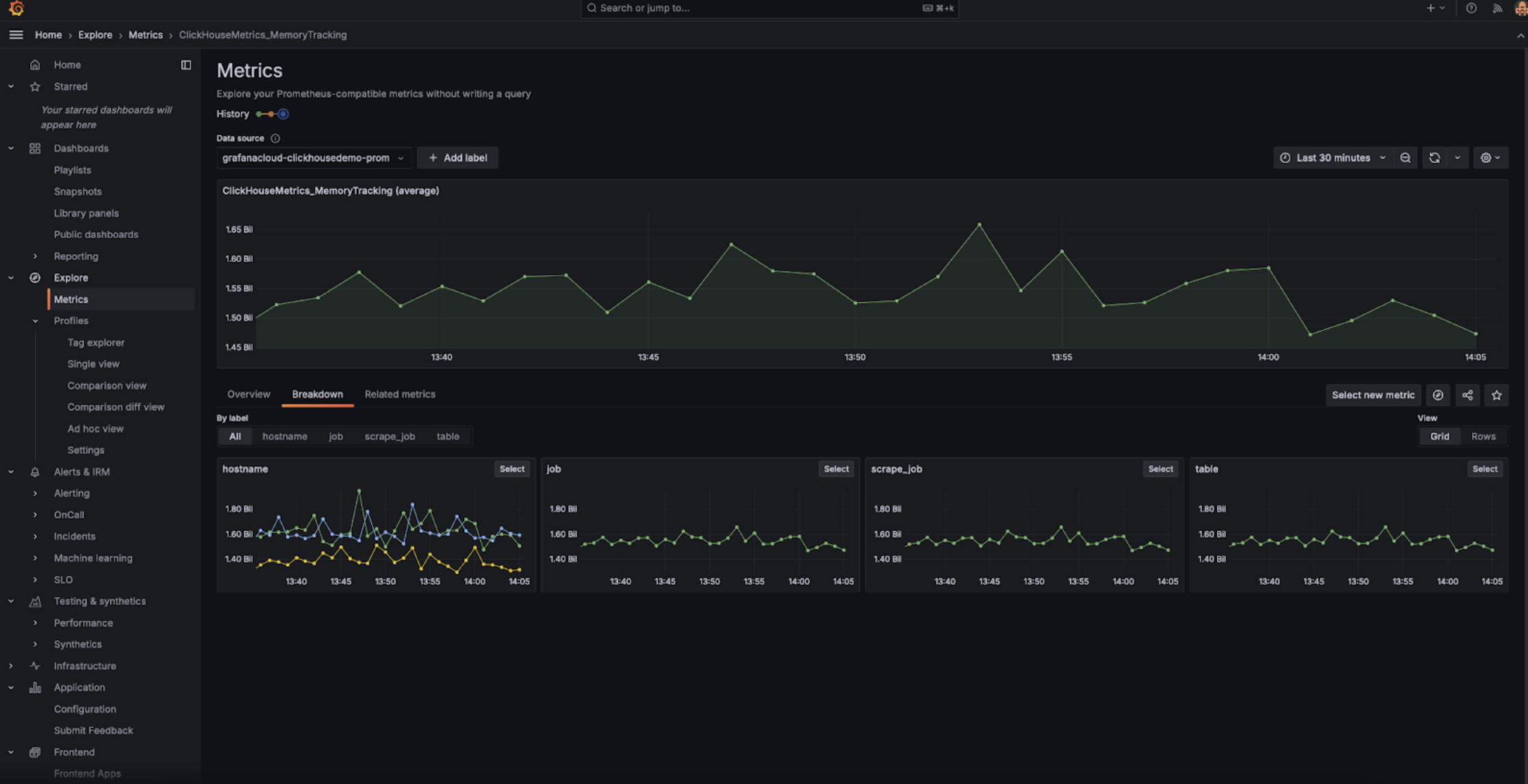
После настройки в раскрывающемся списке должны появиться метрики, которые можно выбрать для настройки дашбордов:

Раскрывающееся меню Grafana Metrics Explorer

График Grafana Metrics Explorer

Grafana Cloud с Alloy

Если вы используете Grafana Cloud, Alloy можно установить, открыв меню Alloy в Grafana и следуя инструкциям на экране:

Grafana Alloy

Это автоматически настроит Alloy с компонентом prometheus.remote_write для отправки данных на конечную точку Grafana Cloud с использованием токена аутентификации. Пользователям затем нужно только изменить конфигурацию Alloy (расположена в /etc/alloy/config.alloy для Linux), чтобы добавить скрейпер для Prometheus-эндпойнта ClickHouse Cloud.

Ниже приведён пример конфигурации Alloy с компонентом prometheus.scrape для сбора метрик с эндпойнта ClickHouse Cloud, а также автоматически настроенным компонентом prometheus.remote_write. Обратите внимание, что конфигурационный компонент basic_auth содержит идентификатор и секрет нашего Cloud API-ключа в качестве имени пользователя и пароля соответственно.

prometheus.scrape "clickhouse_cloud" {
  // Collect metrics from the default listen address.
  targets = [{
        __address__ = "https://api.clickhouse.cloud/v1/organizations/:organizationId/prometheus?filtered_metrics=true",
// e.g. https://api.clickhouse.cloud/v1/organizations/97a33bdb-4db3-4067-b14f-ce40f621aae1/prometheus?filtered_metrics=true
  }]

  honor_labels = true

  basic_auth {
        username = "KEY_ID"
        password = "KEY_SECRET"
  }

  forward_to = [prometheus.remote_write.metrics_service.receiver]
  // forward to metrics_service below
}

prometheus.remote_write "metrics_service" {
  endpoint {
        url = "https://prometheus-prod-10-prod-us-central-0.grafana.net/api/prom/push"
        basic_auth {
          username = "<Grafana API username>"
          password = "<grafana API token>"
    }
  }
}

Обратите внимание, что параметр конфигурации honor_labels должен быть установлен в true, чтобы лейбл instance корректно заполнялся.

Самоуправляемая Grafana с Alloy

Пользователи самоуправляемой установки Grafana могут найти инструкции по установке агента Alloy здесь. Мы предполагаем, что пользователи настроили Alloy для отправки метрик Prometheus в нужную целевую систему. Компонент prometheus.scrape ниже заставляет Alloy опрашивать конечную точку ClickHouse Cloud. Мы предполагаем, что prometheus.remote_write получает собранные метрики. Если такого компонента нет, измените значение ключа forward_to, указав нужную целевую систему.

prometheus.scrape "clickhouse_cloud" {
  // Collect metrics from the default listen address.
  targets = [{
        __address__ = "https://api.clickhouse.cloud/v1/organizations/:organizationId/prometheus?filtered_metrics=true",
// e.g. https://api.clickhouse.cloud/v1/organizations/97a33bdb-4db3-4067-b14f-ce40f621aae1/prometheus?filtered_metrics=true
  }]

  honor_labels = true

  basic_auth {
        username = "KEY_ID"
        password = "KEY_SECRET"
  }

  forward_to = [prometheus.remote_write.metrics_service.receiver]
  // forward to metrics_service. Modify to your preferred receiver
}

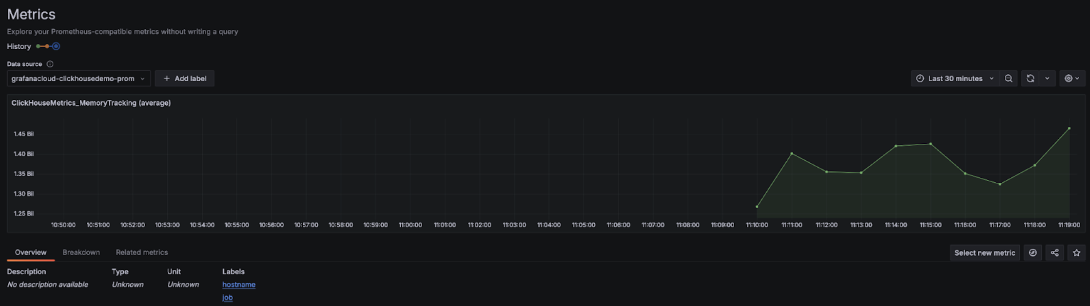
После настройки вы должны увидеть метрики, связанные с ClickHouse, в обозревателе метрик (Metrics Explorer):

Grafana Metrics Explorer

Обратите внимание, что параметр конфигурации honor_labels должен быть установлен в true, чтобы метка instance была корректно заполнена.

Интеграция с Datadog

Вы можете использовать агент Datadog Agent и интеграцию OpenMetrics для сбора метрик с конечной точки ClickHouse Cloud. Ниже приведён простой пример конфигурации для этого агента и интеграции. Обратите внимание, что, возможно, имеет смысл выбрать только те метрики, которые для вас наиболее важны. Приведённый ниже универсальный пример будет экспортировать многие тысячи комбинаций метрик и их экземпляров, которые Datadog будет считать пользовательскими метриками.

init_config:

instances:
   - openmetrics_endpoint: 'https://api.clickhouse.cloud/v1/organizations/97a33bdb-4db3-4067-b14f-ce40f621aae1/prometheus?filtered_metrics=true'
     namespace: 'clickhouse'
     metrics:
         - '^ClickHouse.*'
     username: username
     password: password

Интеграция Prometheus с Datadog