Начало работы с ClickStack
Начать работу с ClickStack несложно — доступны готовые Docker-образы. Эти образы основаны на официальном Debian-пакете ClickHouse и поставляются в нескольких вариантах для разных сценариев использования.
Локальное развертывание
Самый простой вариант — единый образ, который включает все основные компоненты стека в одном пакете:
- HyperDX UI
- OpenTelemetry (OTel) collector
- ClickHouse
Этот образ «всё в одном» позволяет запустить полный стек одной командой, что делает его удобным для тестирования, экспериментов или быстрого локального развертывания.
Развертывание стека с помощью Docker
Следующая команда запустит OTel collector (на портах 4317 и 4318) и HyperDX UI (на порту 8080).
Образы ClickStack теперь публикуются как clickhouse/clickstack-* (ранее docker.hyperdx.io/hyperdx/*).
Чтобы сохранять данные и настройки между перезапусками контейнера, вы можете изменить приведённую выше команду Docker, чтобы примонтировать каталоги /data/db, /var/lib/clickhouse и /var/log/clickhouse-server.
Например:
Откройте HyperDX UI
Перейдите по адресу http://localhost:8080, чтобы открыть HyperDX UI.
Создайте пользователя, указав имя пользователя и пароль, удовлетворяющие требованиям к сложности.

HyperDX автоматически подключится к локальному кластеру и создаст источники данных для логов, трейсов, метрик и сессий — это позволит вам сразу начать работать с продуктом.
Изучите продукт
После развертывания стека попробуйте один из наших примерных датасетов.
Чтобы продолжить работу с локальным кластером:
- Примерный датасет — Загрузите примерный датасет из нашего публичного демо и продиагностируйте простую проблему.
- Локальные файлы и метрики — Загрузите локальные файлы и отслеживайте состояние системы на OSX или Linux, используя локальный OTel collector.
Либо вы можете подключиться к демо-кластеру, где доступен более крупный датасет:
- Удалённый демо-датасет — Изучите демо-датасет в нашем демо-сервисе ClickHouse.
Развёртывание с использованием ClickHouse Cloud
Вы можете развернуть ClickStack, используя ClickHouse Cloud, получив преимущества полностью управляемого, безопасного бэкенда при сохранении полного контроля над приёмом данных, схемой и процессами обсервабилити.
Создайте сервис ClickHouse Cloud
Следуйте руководству по началу работы с ClickHouse Cloud, чтобы создать сервис.
Скопируйте параметры подключения
Чтобы найти параметры подключения для HyperDX, перейдите в консоль ClickHouse Cloud и нажмите кнопку Connect на боковой панели.
Скопируйте параметры HTTP-подключения, в частности HTTPS-эндпоинт (endpoint) и пароль.

Хотя для подключения HyperDX мы будем использовать пользователя default, мы рекомендуем создать отдельного пользователя при выходе в продакшн.
Развёртывание с помощью Docker
Откройте терминал и экспортируйте учётные данные, скопированные выше:
Выполните следующую команду docker:
После этого будут доступны OTel collector (на портах 4317 и 4318) и интерфейс HyperDX (на порту 8080).
Перейдите в интерфейс HyperDX
Перейдите по адресу http://localhost:8080, чтобы открыть интерфейс HyperDX.
Создайте пользователя, указав имя пользователя и пароль, удовлетворяющий требованиям к сложности.

Создайте подключение к ClickHouse Cloud
Перейдите в Team Settings и нажмите Edit для Local Connection:

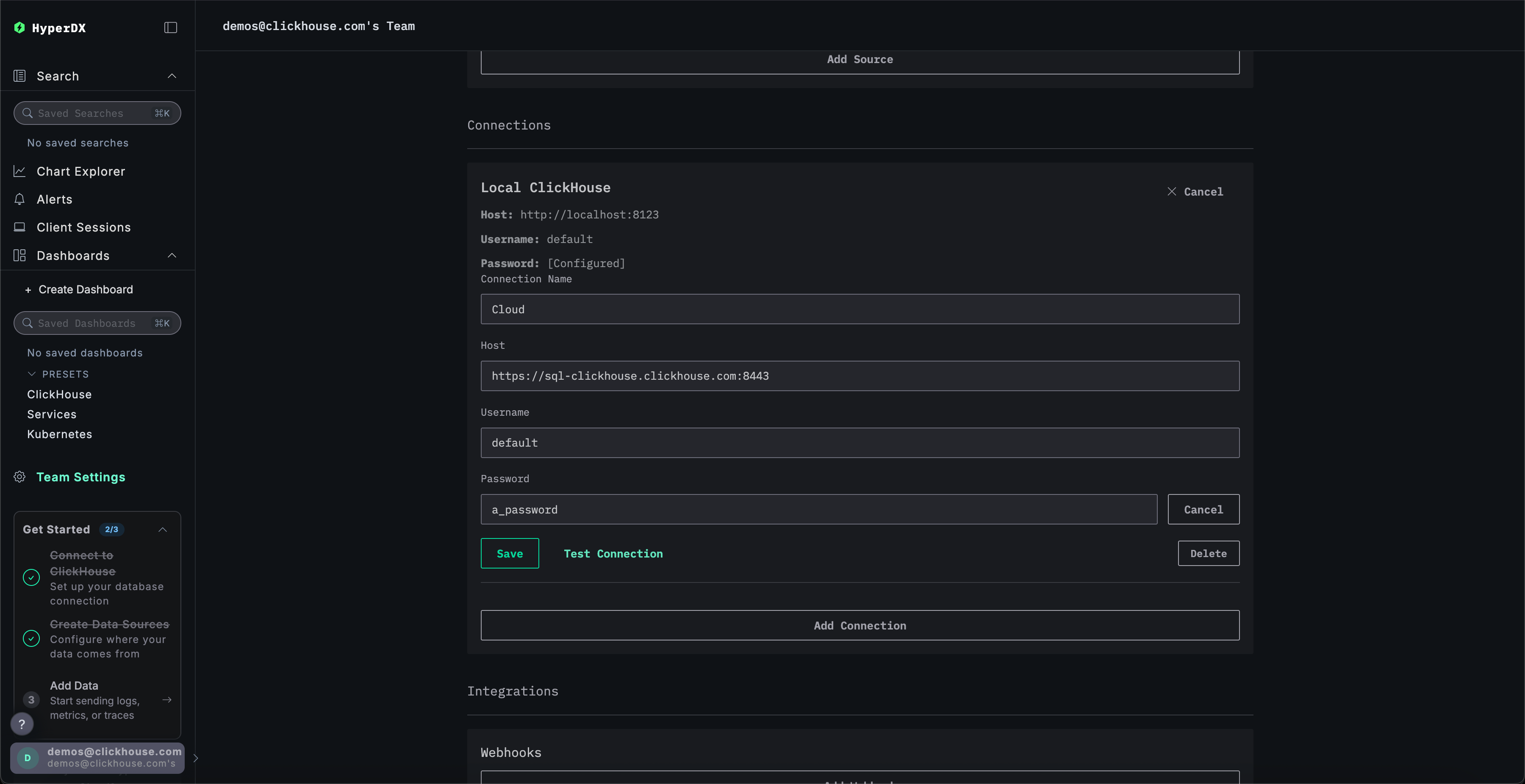
Переименуйте подключение в Cloud и заполните форму учётными данными вашего сервиса ClickHouse Cloud, затем нажмите Save:

Изучите продукт
После развертывания стека попробуйте один из наших примерных наборов данных.
- Пример набора данных — загрузите пример набора данных из нашего публичного демо. Разберите простую проблему.
- Локальные файлы и метрики — загрузите локальные файлы и отслеживайте состояние системы на OSX или Linux, используя локальный OTel collector.
Локальный режим
Локальный режим — это способ развернуть HyperDX без необходимости проходить аутентификацию.
Аутентификация не поддерживается.
Этот режим предназначен для быстрого тестирования, разработки, демонстраций и отладки в сценариях, когда аутентификация и сохранение настроек не требуются.
Облачная версия
Вы можете использовать облачную версию HyperDX в локальном режиме, доступную по адресу play.hyperdx.io.
Самостоятельно размещаемая версия
Запуск с помощью Docker
Локальный режим в самостоятельно размещаемой версии включает предварительно настроенные OpenTelemetry collector и ClickHouse server. Это упрощает прием телеметрических данных из ваших приложений и их визуализацию в HyperDX при минимальной внешней настройке. Чтобы начать работу с самостоятельно размещаемой версией, просто запустите контейнер Docker с пробросом необходимых портов:
Вам не будет предложено создать пользователя, так как локальный режим не предусматривает аутентификации.
Полные учетные данные для подключения
Чтобы подключиться к вашему собственному внешнему кластеру ClickHouse, вы можете вручную указать учетные данные подключения.
Также, для быстрого ознакомления с продуктом, вы можете нажать Connect to Demo Server, чтобы получить доступ к предзагруженным датасетам и опробовать ClickStack без какой-либо предварительной настройки.

При подключении к демо-серверу вы можете исследовать датасет, следуя инструкциям по демо-датасету.